„The smarter E Europe“-Messe: TU Ilmenau präsentiert nachhaltiges Ladekonzept für E-Fahrzeuge
Die Technische Universität Ilmenau präsentiert auf Europas größter Messe für die Energiewirtschaft „The smarter E Europe“ in München vom 7. bis zum 9. Mai eine neue, ganzheitliche Lösung für klimaneutrale individuelle Mobilität.
Das innovative System ermöglicht es, Elektrofahrzeuge mit lokal erzeugter Solarenergie besonders günstig aufzuladen. Dabei hat das Inselnetz keine Verbindung zum öffentlichen Stromnetz, ist also vollkommen autark. Im Messebereich „ees – electrical energy storage“ in Halle B2 der „The smarter E Europe“-Messe zeigt die TU Ilmenau am Thüringer Gemeinschaftstand, Stand 260, wie E-Auto-Fahrerinnen und -Fahrern der Universität bereits heute ein nahezu CO2-neutraler Betrieb ihres Fahrzeugs ermöglicht wird.
Schon heute verursacht der Klimawandel mehr extreme Wetterereignisse, steigende Meeresspiegel und zunehmende Umweltbelastungen – der Ausstoß an Kohlendioxyd muss also so rasch wie möglich drastisch gesenkt werden. Da der Verkehrssektor einer der größten Verursacher von Treibhausgasemissionen weltweit ist, braucht es neue, ganzheitliche Lösungen, um die individuelle Mobilität nachhaltiger zu gestalten.
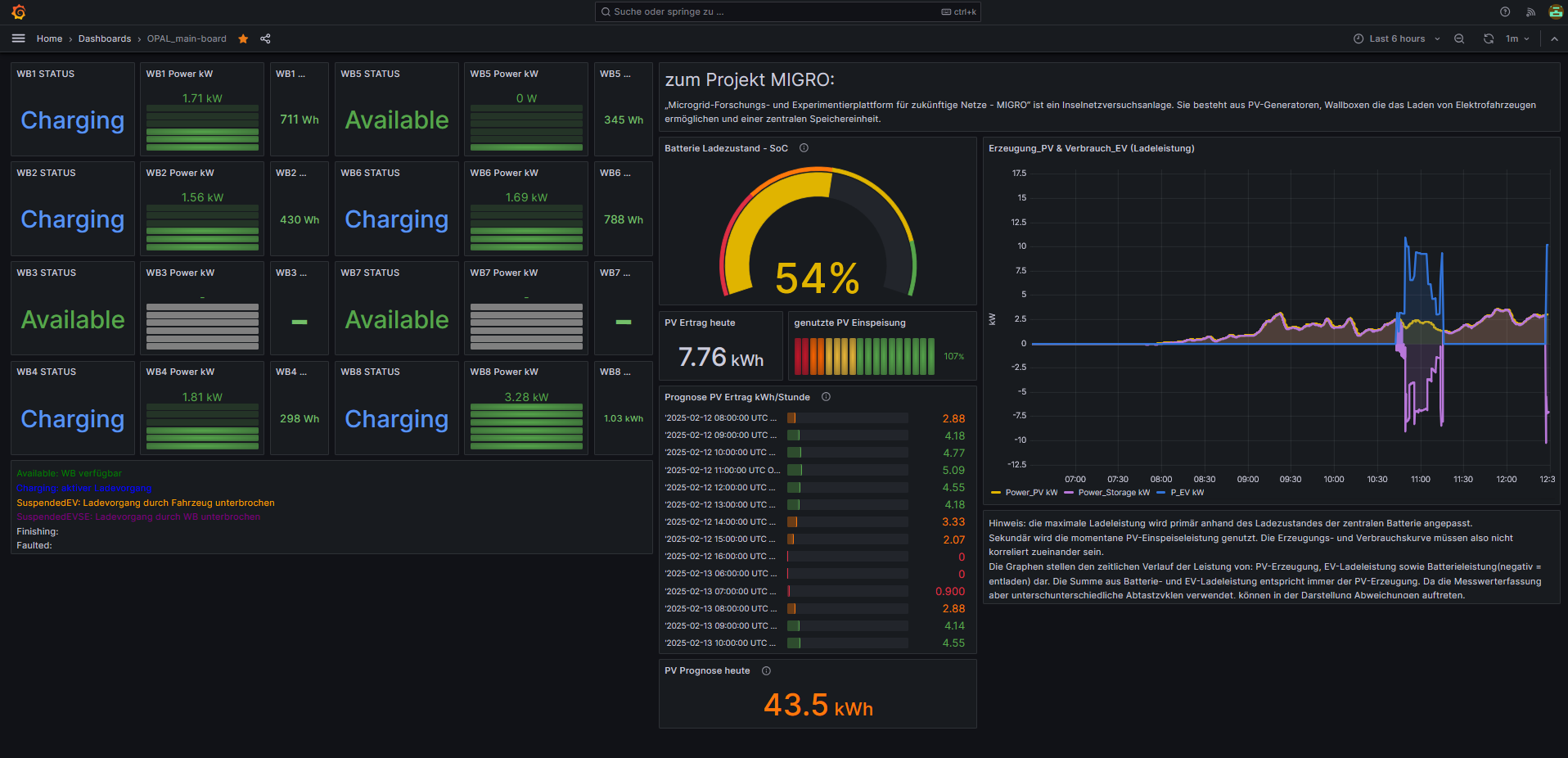
Das Forschungsprojekt MIGRO (Microgrid-Forschungs- und Experimentierplattform für zukünftige Netze) des Thüringer Energieforschungsinstituts ThEFI, das an der TU Ilmenau koordiniert wird, kombiniert die Mobilität Berufstätiger mit sonnenbasierter Stromerzeugung. Dabei stellt die TU Ilmenau Probandinnen und Probanden der Universität acht Ladestationen für Elektrofahrzeuge zur Verfügung, die mit sauberer Solarenergie betrieben werden, gewonnen aus Photovoltaik-Paneelen, die auf dem Universitätscampus installiert sind. Das Inselstromnetz ermöglicht das Laden mit einer Leistung von bis zu 3,7 Kilowatt – was für die tägliche Fahrstrecke zum Beispiel zur Arbeit vollkommen ausreicht und gleichzeitig die wirtschaftlichste Anlagenkonfiguration ermöglicht.
MIGRO-Projektleiter Dr. Steffen Schlegel, Oberingenieur am Fachgebiet Elektrische Energieversorgung, einem von drei am Thüringer Energieforschungsinstitut beteiligten Fachgebieten der TU Ilmenau, sieht in dem autarken Ladepark große Vorteile: „Da das Inselnetz nicht vom öffentlichen Versorgungsnetz abhängig ist, kann ein solches System an beliebigen Standorten betrieben werden: auf Parkplätzen oder auch in Gebieten mit schwachen Netzen. Mit dem MIGRO-Projekt wollen wir zeigen, dass CO2-freie Mobilität auch wirtschaftlich sein kann.“
Da das System aber die Energie der Sonne benötigt, um geladen zu werden, ist es auch wetterabhängig. Nach mehreren Schlechtwettertagen kann es sein, dass Fahrzeuge nur eingeschränkt oder gar nicht geladen werden können. Um es den Nutzerinnen und Nutzern der EV-Ladestationen dennoch zu ermöglichen, das Aufladen ihrer Fahrzeuge zu planen, können sie alle dafür notwendigen Informationen über eine Open Source-Onlineplattform in Echtzeit abrufen: die freien Ladestationen, wie viel Sonnenstrom aktuell erzeugt wird, wie viel davon genutzt wird und die voraussichtliche Ladeleistung des Tages. Nach einer Umfrage des Fachgebiets Empirische Medienforschung und Politische Kommunikation der TU Ilmenau sind die bisherigen Teilnehmerinnen und Teilnehmer des MIGRO-Projekts mit der smarten Ladeinfrastruktur sehr zufrieden.
Der Ladepark an der TU Ilmenau ist Teil einer Langzeitstudie bis 2029. Dabei wird das System stetig technisch verbessert. In den kommenden Jahren gilt es, neue Systemführungskonzepte zu testen, die Kapazität des Systems zu erhöhen, indem zusätzliche Solarpaneele hinzugefügt werden, und die Gesamteffizienz zu steigern. Damit würde den E-Auto-Fahrerinnen und -Fahrern der TU Ilmenau eine nahezu CO2-neutrale Nutzung ihrer E-Fahrzeuge ermöglicht. Schon heute haben sie in 45 Monaten insgesamt über 85.000 Kilometer nahezu emissionsfrei zurückgelegt.
Wissenschaftlicher Ansprechpartner:
Dr. Steffen Schlegel
Technische Universität Ilmenau
Fakultät für Elektrotechnik und Informationstechnik
Fachgebiet Elektrische Energieversorgung
+49 3677 69-1488
steffen.schlegel@tu-ilmenau.de
Weitere Informationen:
https://www.thesmartere.de/ausstellerliste/technische-universitt-ilmenau-de
Ähnliche Pressemitteilungen im idw